Cloud Observability offers a plugin for Grafana that allows you to view Stream charts directly in Grafana. You can navigate directly from the chart in Grafana to Cloud Observability where you can continue your investigation.
Looking for our metrics plugin for Grafana instead?
The Grafana Stream integration is on a per-project basis. If you want this integration for multiple Cloud Observability projects, follow these instructions for each of your projects.
You’ll need the following to enable and use the plugin:
.Install the plugin from the Grafana CLI using Grafana’s plugin installation instructions.
The Cloud Observability plugin is located in GitHub, and the zip archive is available from the Release page.
1
grafana-cli --pluginUrl https://github.com/lightstep/lightstep-grafana-plugin/releases/download/v1.2.0/lightstep-grafana-plugin-v1.2.0.zip plugins install lightstep-tracing-app
After you install the plugin, follow these steps:
Steps may vary slightly depending on your version of Grafana.
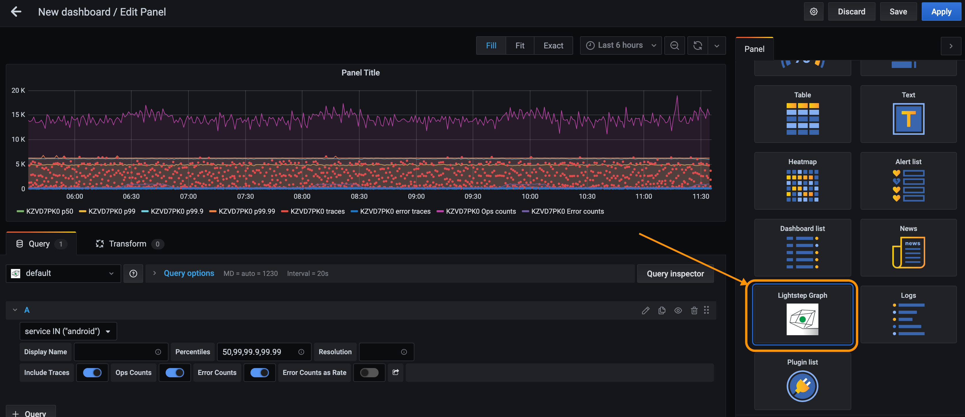
grafana server so it can discover the new plugin.Proxy.With the Lightstep plugin installed, you can query your Lightstep streams directly from Grafana.



When viewing the graph, you can navigate to a trace in Cloud Observability by clicking any of the exemplar traces in the graph.

Updated Oct 14, 2020